🏒
Florida Panthers Stats & Tracking Dashboard
Internal Analytics Dashboard
Client
Florida Panthers
Florida Panthers
Agency
Mindgrub
Mindgrub
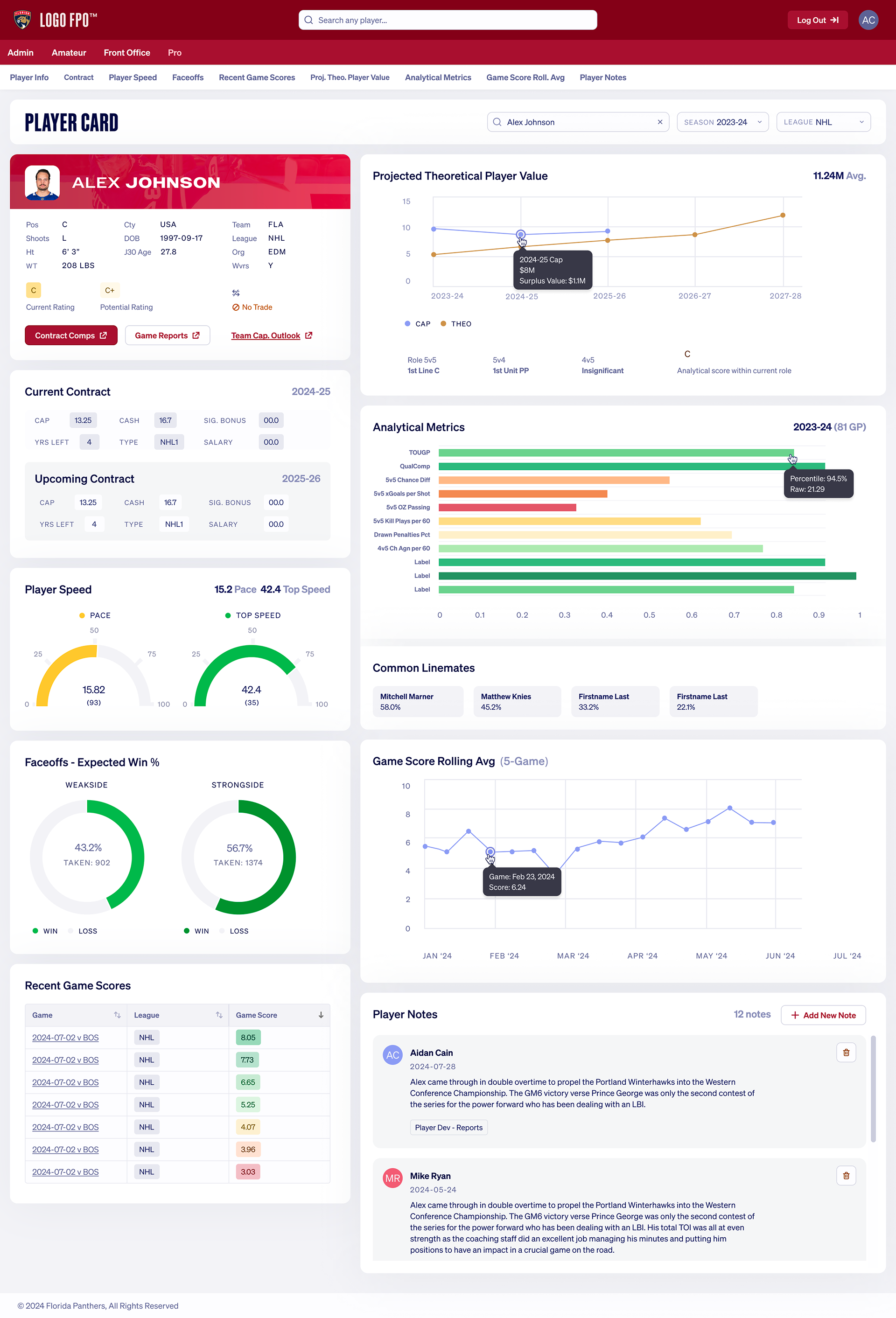
The Florida Panthers organization needed an internal analytics platform to centralize player performance data, contract info, and scouting insights. It replaced an existing tool that felt super dated — like software from 2010. It was functional, but a more modern visual design approach would make it that much easier to use. Think the usability-aesthetic principle — when something looks better, people perceive it as easier to use.
The primary users span scouts, GMs, and analytics staff — all needing a combined, holistic experience. The core challenge was information density: contracts, speed metrics, win percentages, game scores, and scouting notes, often needed all at once during trade discussions or roster decisions.
The Player Card was already a single-page concept in the original tool — a snapshot to showcase a player's holistic stats, seasonal progress, and management notes in one view. I refined and restructured it with a modular card layout so each section (contracts, performance, history, notes) can be scanned independently or explored in depth. The visualizations match the decisions they support: gauges for single metrics, donuts for proportions, line charts for trajectory, and color-coded indicators for instant quality signals when scanning multiple players quickly.
I worked with real Panthers data from the previous software, which grounded every design decision in actual use cases and real information density.